HowToMinds

how-to, screen records and advice/demonstration how to do certain things on minds.com
Type: Allβ–Ύ
push_pin
@pinn
  • verified_user
Β·
Β·

Android only - minds video download app

DOESNT SEEM TO BE WORKING ANYMORE At last, android users can download videos off minds using this app - LJ video downloader. Works fine, downloads video with audio. Hassle free

infoThis video is no longer available.
thumb_up8thumb_downchat_bubble
@pinn
  • verified_user
Β·
Β·

blurry commented picture on browser version. a fix if you can do inspect element

On a browser, comments with picture shows reduced resolution picture. also at times its cropped too. why ? anyway. you can easily acess the picture in full resolution with inspect element (if you click "inspect" right on the picture it should drop you directly to the url line),...See more

infoThis video is no longer available.
thumb_up1thumb_down1
@pinn
  • verified_user
Β·
Β·

On a browser, comments with picture shows reduced resolution picture. also at times its cropped too. why ? anyway. you can easily acess the picture in full resolution with inspect element (if you click "inspect" right on the picture it should drop you directly to the url line), just add /xlarge to the end of url.

infoThis video is no longer available.
thumb_up1thumb_downchat_bubble1
@pinn
  • verified_user
Β·
Β·

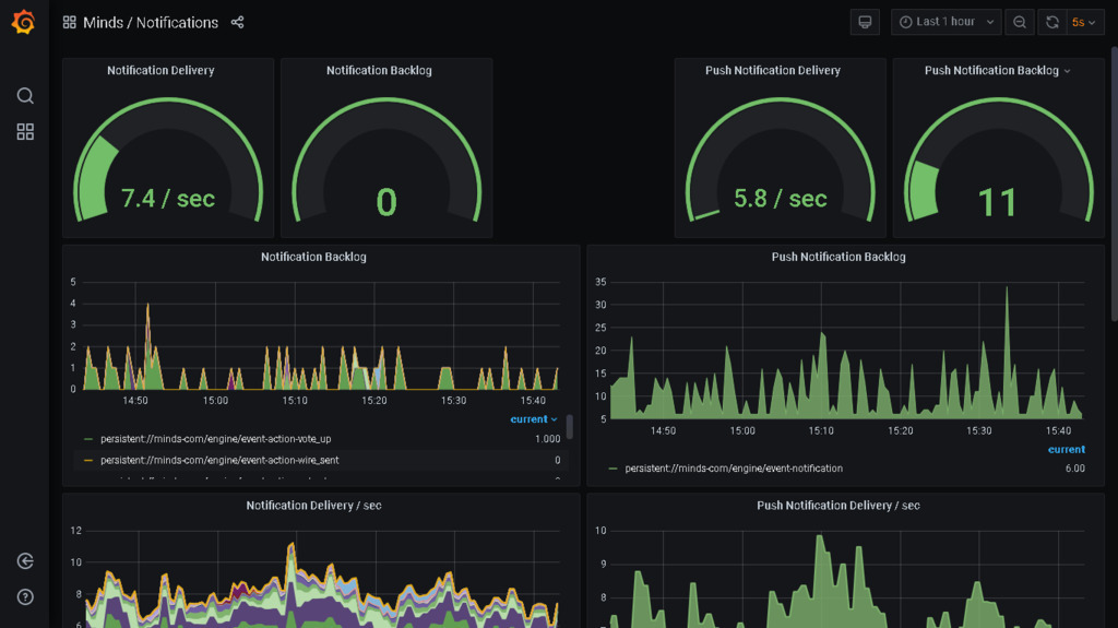
Just for refference: this is how healthy dashboard shows up when everything is fine, for notifications.

thumb_upthumb_downchat_bubble
@pinn
  • verified_user
Β·
Β·

daily rewards showing estimate, not what you earned. because way reward works, they have fixed amount of tokens a day to reward (4000 a day), and everyone gets paid a part of it, depending on interactions- minds dont pay you in tokens for interaction, they pay you a...See more

thumb_upthumb_downchat_bubble
@pinn
  • verified_user
Β·
Β·

Android only - minds video download app

DOESNT SEEM TO BE WORKING ANYMORE At last, android users can download videos off minds using this app - LJ video downloader. Works fine, downloads video with audio. Hassle free

infoThis video is no longer available.
thumb_up8thumb_down
@pinn
  • verified_user
Β·
Β·

Earning cash in minds

!! OUTDATED. not everything still apply, but most of it does. part which may be inacurate is about who count for a daily rewards (as opposed to statement only m+ does), and what kind of interaction counts- not sure but i suspect only likes count now, and dislikes remove a point...See more

thumb_up2thumb_down10
@pinn
  • verified_user
Β·
Β·

Earning cash in minds

(attempt 1) 1. earn offchain tokens - simply verify your mobile phone nr to opt in daily rewards, youll earn offchain tokens. things to keep in mind: a. is not what you do, but its when OTHERS interact with your content (or comments) what counts. of course what you do may en-...See more

thumb_up2thumb_downchat_bubble10
@pinn
  • verified_user
Β·
Β·
thumb_up4thumb_downchat_bubble
@pinn
  • verified_user
Β·
Β·

element + minds, android (ios?)

How to log in using element messenger. I suggest to uninstall minds app first for android. It gets in the way. otherwise just keep trying, - log in , it will switch between app and web browser.

infoThis video is no longer available.
thumb_up5thumb_downchat_bubble3
@pinn
  • verified_user
Β·
Β·

How to search your channel https://www.minds.com/newsfeed/1234720953277251584 courtesy to @rodfather

thumb_up2thumb_downchat_bubble
@pinn
  • verified_user
Β·
Β·

IOS, messenger via browser how to

Easiest way is this: uninstall minds app. On safari, log in to minds. -(not sure it matters). Set it to β€˜requests desktop version’. Go to chat.minds.com - you should be logged in Reinstall minds app. From now on it should not give you issues. Another way is to let browser keep switching between app and safari, and every time it goes back to safari just go to url bar and keep entering chat.minds. Com - make sure you logged in to minds via browser first- tho not sure it matters is just how I did)- after few attempts it will give you new chat

infoThis video is no longer available.
thumb_up11thumb_downchat_bubble7
how-to, screen records and advice/demonstration how to do certain things on minds.com